See what your systems are actually doing

Every system produces logs. Every log contains evidence of what happened - and what went wrong. Logystera connects to the systems you already run and makes that evidence visible.

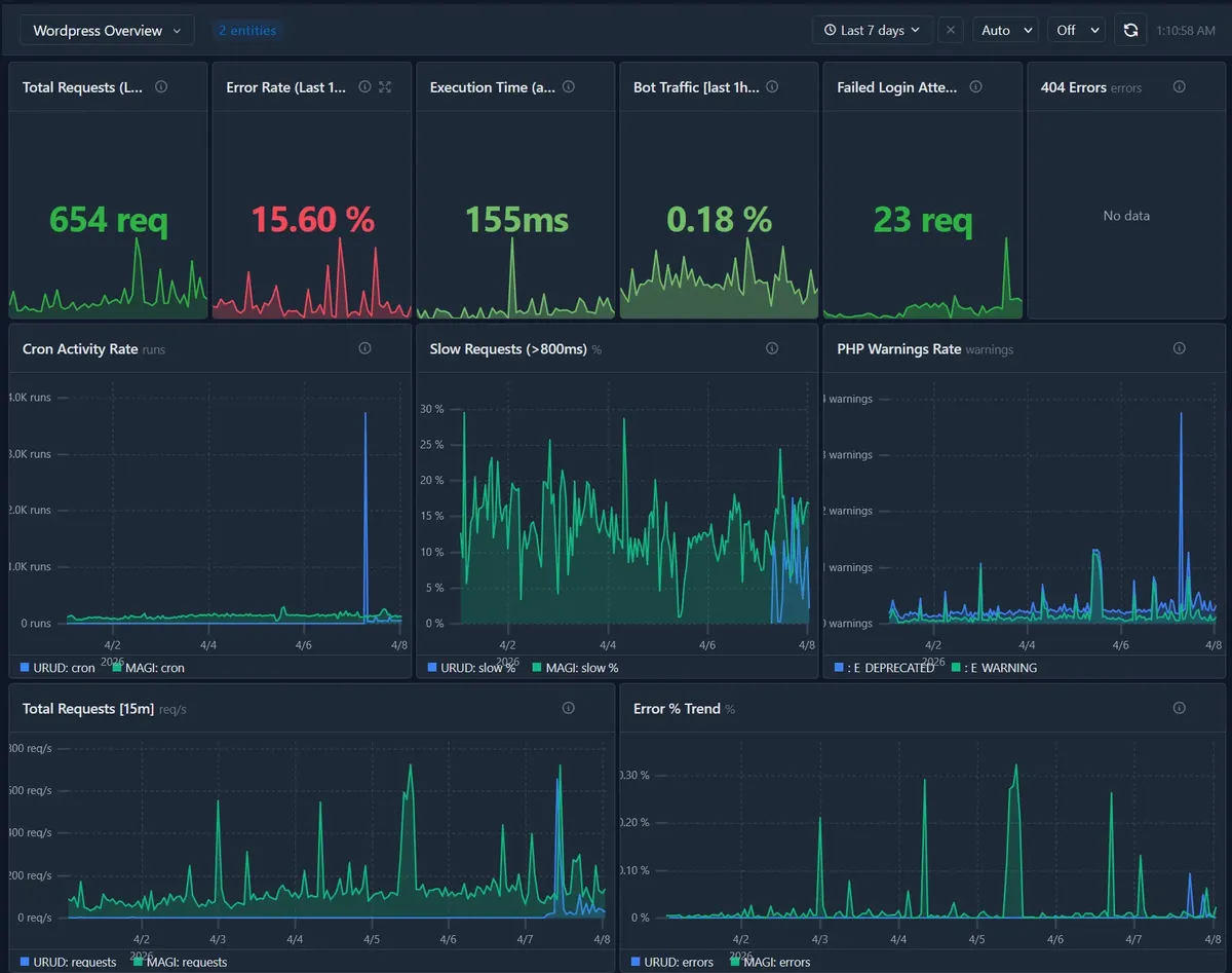
WordPress

Email delivery, cron health, PHP errors, login attacks, admin performance, REST API errors - Pre-built alerts, automatic. Install the plugin and it just works.

Email failures Cron not running Silent PHP errors Brute force attacks Slow admin

Explore WordPress integration →

WordPress dashboard

Drupal

Cron execution, queue processing, module errors, cache behavior, authentication, configuration changes - Pre-built alerts, automatic. Install the module and it just works.

Queue failures Cron stopped Module errors LDAP fallbacks Stale search index

Explore Drupal integration →

HTTP requests
Authentication
Cron hooks
Queue depth
Config changes
Module errors
Cache behavior
Email delivery

HashiCorp Vault

Secret access patterns, authentication anomalies, token lifecycle, policy changes, lease management - security signals for teams running Vault as part of a larger stack. Optional — skip it if you only run WordPress or Drupal.

Privilege jumps Auth failures Token anomalies Off-hours access Policy changes

Explore Vault integration →

Secret reads
Secret writes
Auth attempts
Token lifecycle
Policy changes
Lease management
Namespace ops
Security signals

Any system that produces JSON logs

Kubernetes audit logs, CI/CD pipelines, API gateways, custom applications - if it writes structured JSON, Logystera can ingest, derive metrics, and alert on it.

Discuss your integration →

These are not hypothetical issues - they already exist in your logs.

Logystera doesn't guess. It derives truth from logs.

Coming soon

Which integration should we build next? Vote for the platforms you need - the most requested ships first.

Nextcloud

Up next

Self-hosted collaboration. Zero monitoring exists. Auth failures, file access anomalies, sharing misconfigurations.

0

WooCommerce

Up next

Commerce-aware signals. Order failures, payment callback errors, checkout abandonment, stock sync issues.

0

Magento

Up next

Enterprise e-commerce. PCI-DSS compliance, complex checkout flows, indexing failures, cron operations.

0

Joomla

Third-largest CMS. Has basic action logs but no intelligence, no alerting, no derived metrics.

0

PrestaShop

Under-instrumented e-commerce. Order processing failures, payment issues, inventory sync.

0

TYPO3

Enterprise CMS strong in DACH region. No real audit tooling. Government and education.

0

MediaWiki

Corporate wikis with sensitive docs. Zero audit visibility. User access patterns.

0

OpenCart

Under-instrumented e-commerce. Order failures, admin access, extension conflicts.

0

Something else?

If your platform produces logs, Logystera can read them.

Tell us what you need →
Logystera Logystera
Monitoring for WordPress and Drupal sites. Install a plugin or module to catch silent failures — cron stalls, failed emails, login attacks, PHP errors — before users report them.
Company
Copyright © 2026 Logystera. All rights reserved.